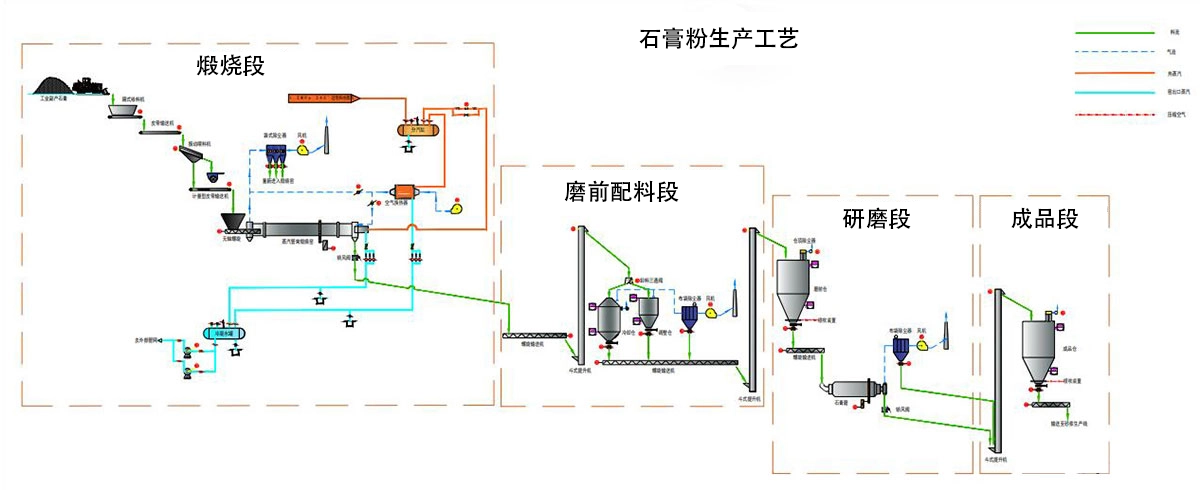
石膏粉末制造的基本工藝

根據工藝要求,建筑石膏生產線通常分為破碎系統、儲存輸送系統、研磨系統、煅燒系統、電控系統五部分。
STEP1.破碎系統
石膏礦石開采后粒度規格不同,根據實際情況選擇適用的破碎設備進行初步破碎處理,粒徑不大于35mm的顆粒破碎。
STEP2.倉儲輸送系統
破碎的石膏原料通過升降機輸送到儲料倉。儲料倉根據物料儲存時間要求設計,保證物料穩定供應。同時,物料周轉的所有部分都在使用升降機來減少占地面積。
STEP3. 研磨系統
研磨工藝是石膏粉生產的核心工藝。儲料倉中的石膏原料通過振動給料機進入磨床進行精加工。儲料倉下方設置電磁振動給料機,與磨機聯鎖,根據磨機的運行情況及時調整供料。
物料通過電磁振動給料機均勻連續地送入磨機進行研磨。
粉碎后的石膏粉被來自磨機鼓風機的氣流吹出,并由主機上方的分析機分級。細度符合規格的粉體隨氣流進入大型旋風除塵器,收集后通過粉末出口管作為成品排出。
成品落入螺旋輸送機,輸送到下一個系統進行煅燒。氣流從旋風除塵器的回風管流入鼓風機。整個氣路系統是閉式循環,在負壓動。由于磨削過程中地面原料中所含的水分和蒸發成氣體,導致循環氣路中的風量增加,增加的風量從大型旋風除塵器與鼓風機之間的管道引入到布袋除塵器中,然后排放到環境中,確保環境清潔。
通過研磨系統的物料粒徑由0-30mm變為80-120目,滿足石膏粉細度要求。
步驟4.煅燒系統
研磨完成后,將粉碎后的石膏粉送入回轉窯進行分粉煅燒,巴黎石膏由升降機送入庫房,不符合要求的物料繼續返廠研磨;該系統主要包括升降機、沸騰爐、靜電除塵、羅茨風機等設備。
步驟5. 電氣控制系統
電氣控制系統采用目前先進的集中控制、DCS控制或PLC控制,控制元件選用國際知名品牌產品
在線詢價您可以填寫下面的表格,把您的聯系方式和產品需求提交給我們,我們將盡快與您聯系解決,謝謝!為了能及時和您取得聯系,請您務必完整填寫您的聯系方式和需求信息。
上海丁博重工機械有限公司

























